实时掌握销售经营与目标达成,观远 BI 打造数据驱动的增长引擎

admin 325 2026-03-02 15:54:13 编辑

关键要点

本文针对企业无法实时掌控销售经营与目标达成的核心痛点,介绍观远 BI 的全链路解决方案:通过整合多系统数据简化 ETL 流程,5 分钟内完成报表生成;搭建高层驾驶舱、移动 BI 等分层场景工具,实现全局洞察与实时预警;支持多维度业绩归因与策略验证,帮助企业从 “事后算账” 转向 “过程可控”,决策响应效率提升 50%,覆盖医药、零售、制造等多行业需求。

引言

当前市场竞争加剧,据国家统计局 2024 年数据,规模以上医药制造业利润总额连续三年下滑,企业降本增效需求迫切。传统 “人工统计 + 周期汇报” 模式导致数据滞后,如某药企曾因 32% 的销售数据偏差产生百万库存积压。实时掌握销售经营与目标达成,成为企业破局的关键,观远 BI 正是为此量身打造的解决方案。

正文

1. 全链路数据整合,打破信息孤岛

观远 BI 深度整合 CRM、DDI 终端销售、ERP、WMS 等多系统数据,极大简化ETL(提取、转换、加载)过程,仅需简洁 SQL 查询即可在 5 分钟内完成数据仪表板或即时报告,显著提升数据处理效率(蜜思肤企业实践数据)。
image
例如王老吉通过观远 BI 整合产销存、销售费用及客户进销存数据,实现业财融合的整体运营状况可视化,为管理层提供精准决策辅助,彻底解决了跨部门数据口径不一致、信息孤岛的问题。

2. 分层级场景化赋能,覆盖全角色需求

高层经营驾驶舱:全局洞察与异常预警

观远 BI 整合各渠道核心 KPI(如营收目标完成率、利润表现),搭建经营驾驶舱,通过移动轻应用与 OA 系统集成,实现全局洞察与异常指标自动预警,决策响应效率提升 50%(电商行业实践数据)。某制造企业此前需 1-2 天统计月度数据,上线后管理层可随时查看销售进度,及时调整战略,避免错失市场机会。

一线移动 BI:随时随地掌握经营状况

针对一线业务人员的移动办公需求,观远 BI 提供完善的移动端数据消费体验。店长、督导通过手机即可查看门店销售、客流、订单完成率等动态,如朴大叔拌饭的区域经理可实时监控门店运营数据,A Blueberry 的门店人员通过移动端快速调整运营策略,确保业绩达成。
image

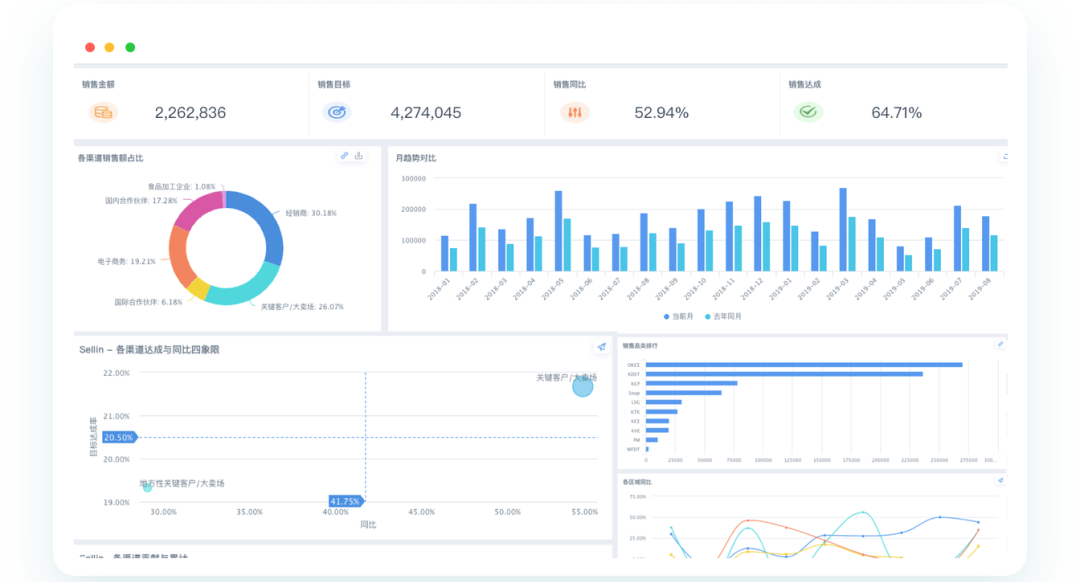
销售绩效追踪看板:过程可控的目标管理

观远 BI 搭建的销售绩效追踪看板,可实现全局业绩与目标实时对比、区域表现横向赛马、部门业绩数据下钻归因。如某医药企业通过看板及时发现华东大区终端退货潮,避免了百万库存积压,将销售管理从 “事后补救” 转向 “过程可控”。

3. 数据驱动的闭环管理,保障目标落地

观远 BI 支持从预警到策略调整再到效果验证的全闭环管理。某销售团队通过 BI 定位经销商订单下滑问题,制定新品上市、个性化促销等策略,借助ChatBI快速灵活监控效果,适时微调策略,最终实现业绩显著回升。零跑汽车还通过 BI 的订阅预警功能,及时通知负责人进度异常,确保目标落地执行。

结论

观远 BI 通过全链路数据整合、分层级场景化解决方案与闭环管理机制,帮助企业实时掌握销售经营与目标达成情况,打破传统模式的滞后性,实现从经验决策到数据驱动的转变。无论是管理层的全局洞察,还是一线的执行优化,观远 BI 都能提供精准支持,助力企业在竞争中提升效率、守住利润,达成长期增长目标。

FAQ

Q1:观远 BI 能否实现销售目标达成的实时监控?
 
A:可以。观远 BI 整合多系统数据并实时更新,通过经营驾驶舱、绩效看板实现目标与业绩的实时对比,异常指标自动预警推送,让管理层随时掌握进度,避免决策延迟。
Q2:观远 BI 适用于哪些行业的销售经营管理?
 
A:观远 BI 已服务医药、零售、电商、制造等多行业企业,如王老吉(快消)、蜜思肤(美妆)、零跑汽车(制造),均实现了销售经营与目标达成的精细化管控。
Q3:观远 BI 如何帮助一线销售团队提升业绩?
 
A:一线人员可通过移动 BI 随时查看销售数据,借助多维度分析定位业绩短板,还能通过 ChatBI 快速问数,实时监控过程指标,及时调整策略,确保个人与团队目标达成。
上一篇: 数据处理VS人工分析:谁在经营决策中更胜一筹?
下一篇: 实时掌握销售经营与目标达成,观远BI打造全链路数据驱动决策体系
相关文章