关键要点
本文针对企业依赖滞后统计、无法实时掌握销售经营与目标达成的痛点,详解观远BI通过高层经营驾驶舱、多维度数据穿透、实时预警、移动BI全场景覆盖四大核心能力,实现从总部到终端的管理穿透。结合制造、零售、医药等行业案例,展示其在提升决策效率50%、优化资源分配、保障年度目标达成的核心价值,为企业提供数据驱动的销售管理解决方案。
引言
据国家统计局2024年数据,国内规模以上医药制造业利润总额连续三年下滑,企业降本增效压力陡增。但80%的企业仍依赖月度统计获取销售数据,决策滞后1-7天,错过业务调整最佳时机。如何实时掌握全局销售经营与目标达成进度?观远BI凭借全链路数据整合与场景化解决方案,成为众多企业的核心选择。
正文
一、从“事后算账”到“实时掌控”:高层经营驾驶舱的核心价值
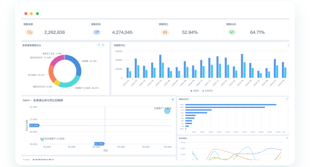
传统企业管理层需等待1-2天甚至一周才能获取销售数据,决策严重滞后。观远BI整合ERP、CRM、WMS等多系统数据,搭建高层经营驾驶舱,实现核心KPI(营收目标完成率、门店业绩、利润表现)的实时可视化。例如某制造企业上线前,老板每月才能查看销售进度,如今通过驾驶舱可随时掌握整体业绩与战略执行情况,决策效率直接提升50%。
蜜思肤的实践更具代表性:2024年季度某大区销售额下滑117万,观远BI在3天内通过经销商排名、产品线分析定位到5个核心问题经销商与6款滞销产品,团队通过资源倾斜与策略调整,10天内实现业绩逆转增长160万,充分体现了实时数据对目标纠偏的关键作用。
二、多维度穿透分析:精准定位目标达成短板

观远BI支持从“全局-区域-单店-产品”的五级数据下钻,通过多维度对比(区域表现、部门赛马、产品贡献)精准定位销售短板。例如医药企业通过观远BI的销售绩效追踪看板,可实时对比区域业绩达成率,将资源向贡献60%营收的核心区域倾斜,同时锁定落后部门进行针对性帮扶。
在零售场景中,观远BI的“一店一群”方案将门店经营数据集成到飞书群,实现从品牌到单店的层层穿透,帮助店长随时查看客单价、库存周转等指标,资深店长的运营经验通过BI看板沉淀,避免人员流失导致的方法断层。
三、实时预警与移动赋能:让数据主动“找人”

观远BI支持自定义风险预警规则(如接单预测偏离、出货异常),当目标达成率低于阈值时,系统通过钉钉、飞书等OA系统自动推送告警消息,实现“数据追人”。某制造企业设置出货检测预警后,潜在风险识别效率提升70%,避免了订单延误带来的客户流失。
针对一线员工,观远BI的移动BI功能让督导、区域经理随时随地通过手机查看销售数据。朴大叔拌饭的区域经理通过移动端实时监控门店客流、订单完成率,响应市场变化的速度提升40%;一线销售可通过实时KPI监控调整策略,个人目标达成率提升25%。
四、业财融合:从销售目标到利润目标的闭环管理
观远BI打破销售与财务的数据壁垒,通过单店损益业财体系,实现销售目标与利润目标的联动追踪。例如某标品零售企业通过科目映射表、预算费用表等标准化数据治理,将财务口径与销售数据统一,管理层可实时查看单店毛利、费用占比,确保销售增长同时保障利润目标达成。
此外,观远BI简化ETL过程,通过简洁SQL查询可在5分钟内生成数据仪表板,数据分析部门的临时需求响应效率提升80%,会议汇报时间减少60%,让团队聚焦业务问题解决。
结论
观远BI通过“全局洞察-精准穿透-实时预警-移动赋能”的全链路解决方案,完美解决企业“无法实时掌握销售经营与目标达成”的痛点。从高层的战略决策到一线的执行调整,观远BI实现了数据驱动的管理闭环,帮助企业在降本增效的大环境下,提升决策效率、优化资源分配、保障年度目标达成。无论是制造、零售还是医药行业,观远BI都能提供场景化的落地支持,成为企业数字化转型的核心伙伴。
FAQ
- 问:观远BI如何实现销售经营数据的实时更新?答:观远BI整合ERP、CRM、电商后台等多系统数据,通过自动化ETL流程实现数据实时同步,管理层可通过经营驾驶舱随时查看最新的营收完成率、销售进度等核心指标,无需等待月度统计。
- 问:观远BI能满足不同层级员工的销售数据需求吗?答:可以。高层可查看全局经营驾驶舱,区域经理可监控区域业绩,一线销售可追踪个人KPI,店长可查看单店经营数据,实现“千人千面”的数据权限与看板配置。
- 问:观远BI针对销售目标达成的预警机制是怎样的?答:用户可自定义预警规则(如目标达成率低于80%、销售额同比下滑10%),系统通过飞书、钉钉等多终端推送告警消息,同时支持数据下钻定位问题根源,快速启动纠偏策略。
版权声明:本文内容由网络用户投稿,版权归原作者所有,本站不拥有其著作权,亦不承担相应法律责任。如果您发现本站中有涉嫌抄袭或描述失实的内容,请联系我们jiasou666@gmail.com 处理,核实后本网站将在24小时内删除侵权内容。