当今互联网时代,企业面临着海量的数据,如何利用数据为企业转型提供支持成为了重要的课题。而BI(Business Intelligence)应用架构作为一种数据驱动的解决方案,正在逐渐成为企业转型的利器。

BI 应用架构可以帮助企业将海量的数据进行整理、分析和可视化,提供决策支持和业务洞察。但是一个好的 BI 应用架构不仅仅是技术工具,更需要结合企业的业务需求和数据管理能力。
首先,在BI 应用架构中,数据的采集和清洗是至关重要的一步。企业需要确保数据的准确性和完整性,回答以下问题:我需要什么数据?数据从何处来?如何确保数据的质量?只有确保数据的可靠性,才能为后续的数据分析提供坚实的基础。
其次,BI 应用架构需要具备强大的数据分析能力。企业需要根据业务需求和目标制定相应的分析模型和指标体系,通过对数据进行挖掘和分析,从中发现商机和问题,为决策提供依据。例如,企业可以通过分析销售数据,找出产品的热销时期和销售瓶颈,从而调整营销策略。
此外,BI 应用架构还需要提供可视化的数据展示。通过可视化的方式,将数据呈现给决策者,帮助其更直观地理解数据,从而做出更明智的决策。例如,通过制作仪表盘和图表,企业可以实时监控业务的关键指标,及时发现问题并采取相应的行动。
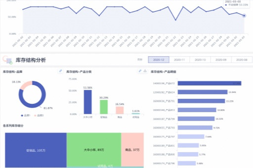
值得一提的是,BI 应用架构在不同行业和领域都有广泛的应用。例如,在零售行业,企业可以通过BI 应用架构来进行库存管理和市场策略分析;在金融行业,企业可以利用BI 应用架构进行风险评估和客户关系管理。
总结而言,BI 应用架构作为数据驱动的解决方案,正在成为企业转型的利器。它通过数据采集、清洗、分析和可视化,帮助企业获取商机和洞察,进行精准决策。随着技术的不断发展和创新,BI 应用架构将在未来扮演更加重要的角色,促进企业的持续创新与发展。
版权声明:本文内容由网络用户投稿,版权归原作者所有,本站不拥有其著作权,亦不承担相应法律责任。如果您发现本站中有涉嫌抄袭或描述失实的内容,请联系我们jiasou666@gmail.com 处理,核实后本网站将在24小时内删除侵权内容。